资源描述:
1. 10年专业软件研发技术团队,服务全球市场。
2. 我们只做精品,资源来源于网络购买或收集整理,经过技术团队测试,二开,修复,完美版本;
3. 不要拿其他站点的残次品,半成品来对比,需要便宜的残次品请绕道,请尊重技术成果;
4. 所有有用的的知识、技术都不可能是免费的,要么花钱给技术成本,要么花时间,花钱自己去试错;
注意事项: 资源均来自网络,保证资源的完整性,仅供学习研究
购买提醒: 本店不提供免费的技术支持,由于模板的特殊性,一旦发货拒绝退款,请三思购买;
温馨提醒: 本商品仅供个人学习研究使用,从你我做起!;
直播带彩票+彩票可控+云豹二开+接口ng+采集接口+带直播+推流源码开源+安卓+ios+源码
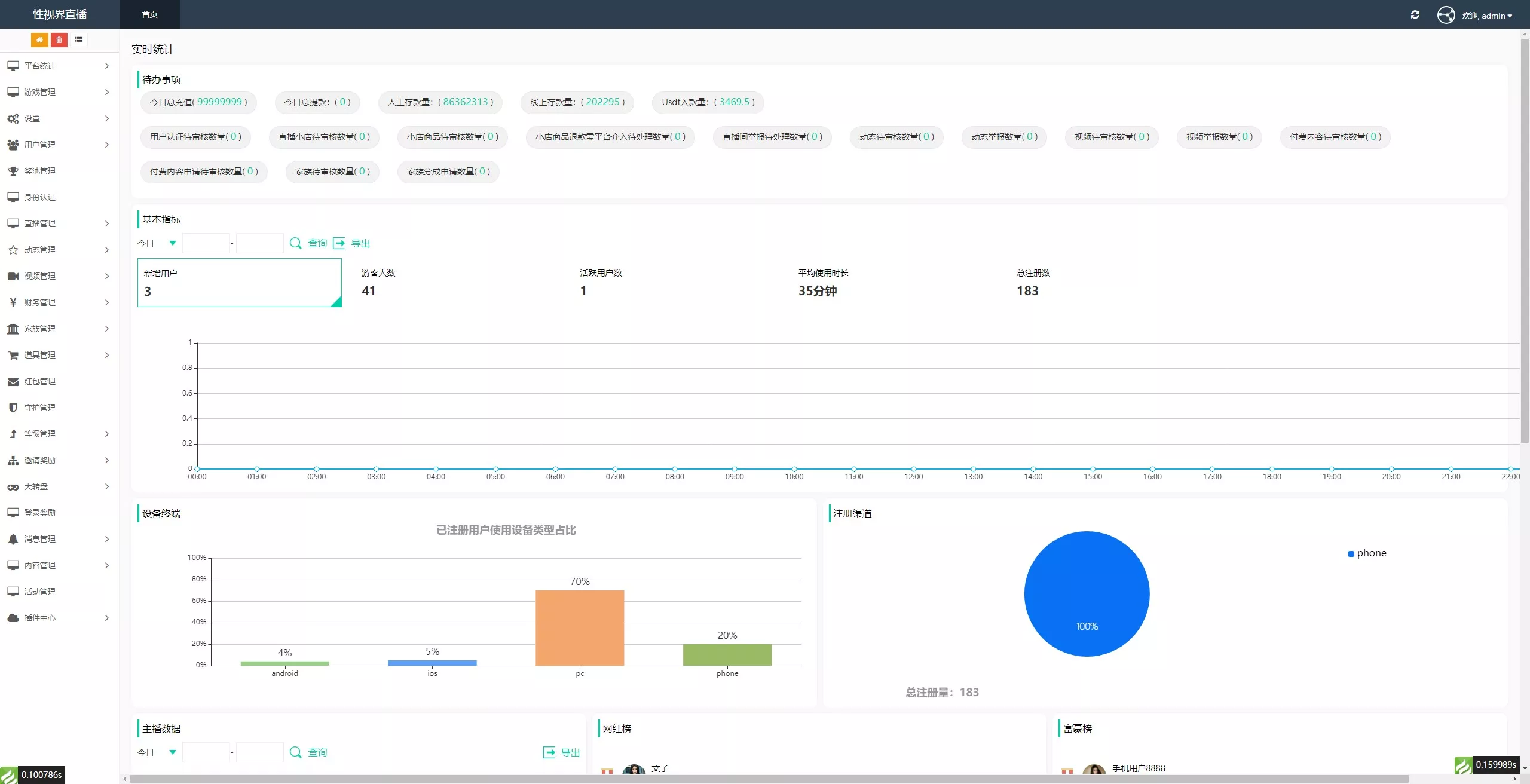
直播已经修复,接口未接 具体看图






















































































| 2388.00 USDT | |
| 分类 | 菠菜BC |
| 授权 | 开源版 |
| 语言 | php + mysql |
| 演示 | - |
| |